Understanding the What Changed Feature in Intentwise
Streamline your ad analysis process and get actionable insights to enhance your ad strategy with "What Changed?"
"What Changed?" Explained
The "What Changed?" feature is designed to streamline the analysis of your ad performance. With this feature, you can easily audit and refine your ad analysis process, gaining actionable insights to optimize your ad strategy.
Availability: Intentwise Ad Optimizer (applicable to Amazon sponsored products, sponsored brands, and sponsored display ad types)
With "What Changed?" you can automatically analyze your ad data and get a clear picture of what changed between different time periods, helping you make better-informed decisions.
How it works?
-
Go to Insights > What Changed
-
Request Task
-
Go to the Request List
-
Access the Details Page
Access "What Changed?" in the left navigation under Amazon Sponsored Ads > Insights.
Request tasks
You can create requests to compare different periods and manage them in a Request List. The Details page allows for in-depth analysis.
Steps to Create a New Task
-
Click the "Create Task" button.

-
Create Task

- Add dates: Provide the date ranges for the current and previous periods. For instance, you could compare 1-28 Feb, 2025 with 1-28 Jan, 2025.

- Analyze Entire Account or Specific Parts: Decide whether to assess the entire account or specific parts of the account. If you select specific parts, you'll have the opportunity to add criteria in the following step.

- Add Criteria: Add criteria like Portfolios, Campaign types, Campaigns, Labels, and Sub brands as needed.

- Add notes if needed.

- Click Submit

After you add the details, your request will be created, and you'll be notified via email once the request has been completed (it usually takes around 10 minutes). You'll see the status, requester, and request date on the Request Lists page.
Note: If no data is available for the selected time periods, the request will still be marked as complete, and an exception message will be displayed.
Completed What Changed Reports
Once you've created requests, they'll populate in the "What Changed?" section.
What Changed? Details Page
The Details page is accessible by clicking the date range under Comparison Period (it becomes clickable once the status is complete).
With the Details page, you'll find a comprehensive analysis with tables for each level, including top contributors, metrics cards for spend, revenue, ACOS, change drivers and an Impact Score.
Account Summary
In the Account Summary, you'll find metrics for spend, revenue, ACOS, and total revenue.
Note: Your account must have authorized Seller Central access to view the total revenue metrics. Learn more.
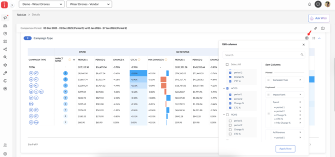
Change Drivers
You can find the drivers of change and expand each of them to dive deeper. For instance, under Portfolios, you can find the contribution to change (CTC) % for spend, revenue, and ACOS.
Metrics and Indicators
-
CTC % (contribution to change) helps you see how much each part contributes to the overall change. It shows how important a portfolio, campaign, or keyword is by looking at its impact on a metric between two time periods. Learn more.
The formula is: (Value in period 2 – Value in period 1) / Value in period 1) * 100
-
The impact rank indicates which line item contributed the most to the changes between these periods. It combines CTC% across metrics to identify the importance of a portfolio, campaign, keyword, etc., based on its contribution to changes in multiple relevant metrics between two time periods.
-
Mix change indicates how the distribution of spend for each level value has changed between two time periods. If the distribution has decreased, it will be reflected on the left side, and if it has increased, it will be on the right.
-
Additional metrics, such as Return on Ad Spend (ROAS), average Cost Per Click (CPC), Click Through Rate (CTR), Impressions, Clicks, Conversions, and Conversion Rate (CVR), can be accessed through the Columns Selector.
To sort different metrics, simply click on the metric title. You can also copy the report URL for sharing or download the results in CSV or Excel format using the top bar.
Watch the video
Frequently Asked Questions
How long will the analysis take?
The What Changed? analysis usually takes 10-15 minutes to generate. But if your account has a huge amount of data, it can take longer. If you experience delays or do not see the data, please reach out to us via chat and provide your account name for assistance.
Why can't I see all the keywords or products in the analysis?
We prioritize the most significant contributors to each change driver. For instance, if you have 5,000 keywords, we'll typically list the 100-200 keywords that have had the greatest impact on the performance changes during the specified periods.
How can I see the ASIN title in the analysis?
You can find additional metrics like ASIN titles using the Columns Selector.

